Docker Scout 指標匯出器
Docker Scout 公開了一個指標 HTTP 端點,允許您使用 Prometheus 或 Datadog 從 Docker Scout 中抓取漏洞和策略資料。透過此功能,您可以建立自己的自託管 Docker Scout 儀表板,用於視覺化供應鏈指標。
指標
指標端點公開以下指標
指標 | 描述 | Labels | 型別 |
---|---|---|---|
scout_stream_vulnerabilities | 流中的漏洞 | streamName , severity | 計數器 |
scout_policy_compliant_images | 流中策略的合規映象 | id , displayName , streamName | 計數器 |
scout_policy_evaluated_images | 流中針對策略評估的總映象數 | id , displayName , streamName | 計數器 |
流
在 Docker Scout 中,流(streams)概念是 環境 的超集。流包括您定義的所有執行時環境,以及特殊的
latest-indexed
流。latest-indexed
流包含每個倉庫最新推送(和分析)的標籤。流主要是 Docker Scout 的內部概念,但透過此指標端點公開的資料除外。
建立訪問令牌
要從您的組織匯出指標,請首先確保您的組織已加入 Docker Scout。然後,建立一個個人訪問令牌 (PAT)——一個秘密令牌,允許匯出器使用 Docker Scout API 進行身份驗證。
PAT 不需要任何特定許可權,但必須由 Docker 組織的所有者使用者建立。要建立 PAT,請按照 建立訪問令牌 中的步驟操作。
建立 PAT 後,請將其儲存在安全位置。在抓取指標時,您需要將此令牌提供給匯出器。
Prometheus
本節介紹如何使用 Prometheus 抓取指標端點。
為您的組織新增任務
在 Prometheus 配置檔案中,為您的組織新增一個新作業。該作業應包含以下配置;將 ORG
替換為您的組織名稱
scrape_configs:
- job_name: <ORG>
metrics_path: /v1/exporter/org/<ORG>/metrics
scheme: https
static_configs:
- targets:
- api.scout.docker.com
targets
欄位中的地址設定為 Docker Scout API 的域名 api.scout.docker.com
。請確保沒有防火牆規則阻止伺服器與此端點通訊。
新增不記名令牌認證
要使用 Prometheus 從 Docker Scout Exporter 端點抓取指標,您需要將 Prometheus 配置為使用 PAT 作為不記名令牌。匯出器要求將 PAT 傳遞到請求的 Authorization
標頭中。
更新 Prometheus 配置檔案以包含 authorization
配置塊。此塊將 PAT 定義為儲存在檔案中的不記名令牌
scrape_configs:
- job_name: $ORG
authorization:
type: Bearer
credentials_file: /etc/prometheus/token
檔案的內容應為純文字格式的 PAT
dckr_pat_...
如果您在 Docker 容器或 Kubernetes Pod 中執行 Prometheus,請使用卷或 secret 將檔案掛載到容器中。
最後,重新啟動 Prometheus 以應用更改。
Prometheus 示例專案
如果您沒有設定 Prometheus 伺服器,可以使用 Docker Compose 執行一個示例專案。該示例包含一個 Prometheus 伺服器,用於抓取已註冊 Docker Scout 的 Docker 組織的指標,以及一個預配置儀表板的 Grafana,用於視覺化漏洞和策略指標。
克隆啟動模板,用於引導一組 Compose 服務,以抓取和視覺化 Docker Scout 指標端點
$ git clone git@github.com:dockersamples/scout-metrics-exporter.git $ cd scout-metrics-exporter/prometheus
建立 Docker 訪問令牌 並將其儲存在模板目錄下
/prometheus/prometheus/token
的純文字檔案中。令牌$ echo $DOCKER_PAT > ./prometheus/token
在
/prometheus/prometheus/prometheus.yml
的 Prometheus 配置檔案中,將第 6 行metrics_path
屬性中的ORG
替換為您的 Docker 組織名稱空間。prometheus/prometheus.yml1 2 3 4 5 6 7 8 9 10 11 12 13
global: scrape_interval: 60s scrape_timeout: 40s scrape_configs: - job_name: Docker Scout policy metrics_path: /v1/exporter/org/<ORG>/metrics scheme: https static_configs: - targets: - api.scout.docker.com authorization: type: Bearer credentials_file: /etc/prometheus/token
啟動 compose 服務。
docker compose up -d
此命令啟動兩個服務:Prometheus 伺服器和 Grafana。Prometheus 從 Docker Scout 端點抓取指標,Grafana 使用預配置的儀表板視覺化指標。
要停止演示並清理建立的任何資源,請執行
docker compose down -v
訪問 Prometheus
啟動服務後,您可以透過訪問 https://:9090 訪問 Prometheus 表示式瀏覽器。Prometheus 伺服器在 Docker 容器中執行,可透過埠 9090 訪問。
幾秒鐘後,您應該在 Prometheus UI 的 https://:9090/targets 處看到指標端點作為目標。


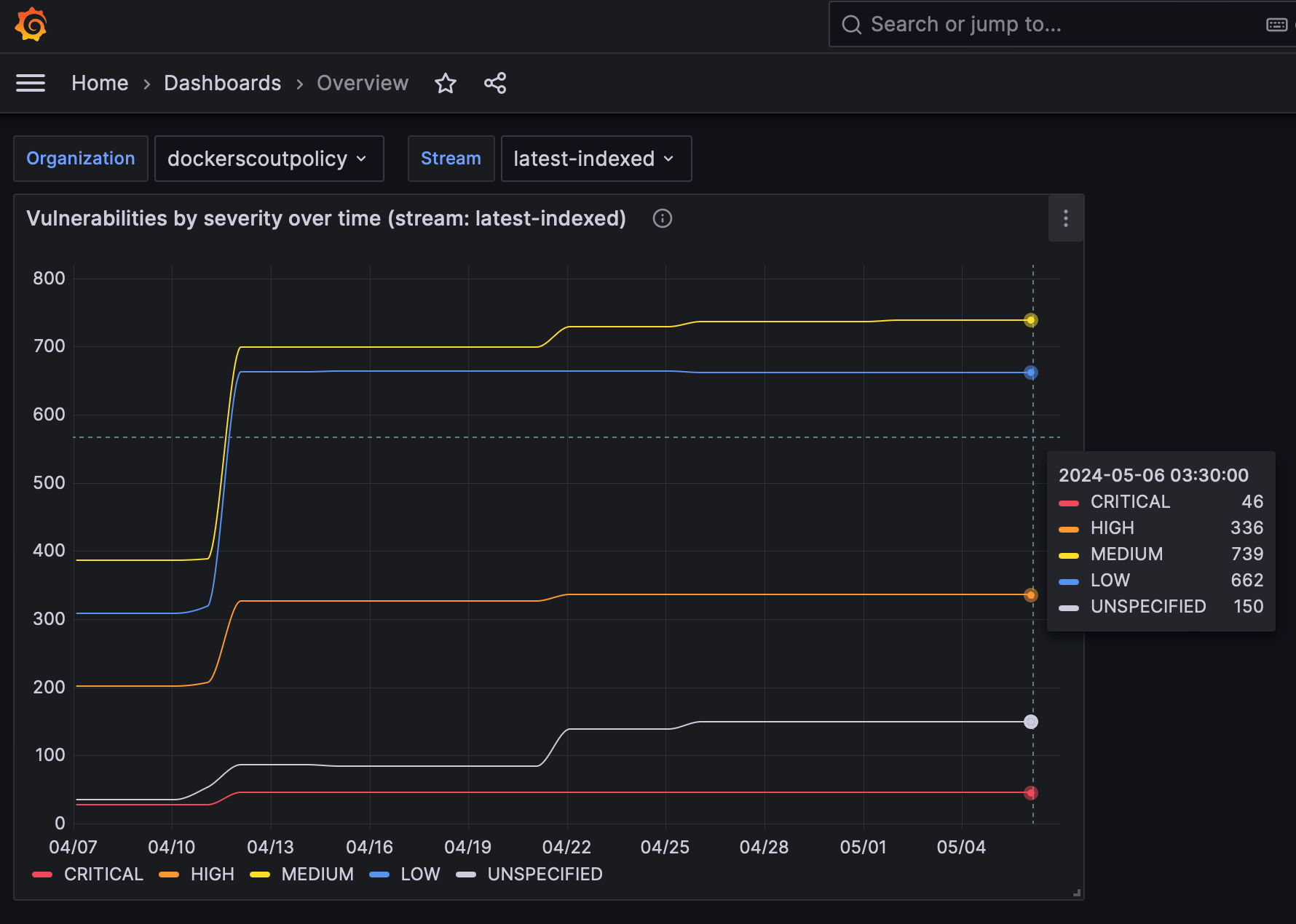
在 Grafana 中檢視指標
要檢視 Grafana 儀表板,請訪問 https://:3000/dashboards,並使用 Docker Compose 檔案中定義的憑據登入(使用者名稱:admin
,密碼:grafana
)。




儀表板已預配置為視覺化 Prometheus 抓取的漏洞和策略指標。
Datadog
本節介紹如何使用 Datadog 抓取指標端點。Datadog 透過執行可定製的 代理 來拉取資料進行監控,該代理會抓取可用端點以獲取任何公開的指標。OpenMetrics 和 Prometheus 檢查已包含在代理中,因此您無需在容器或主機上安裝任何其他軟體。
本指南假設您擁有 Datadog 賬戶和 Datadog API 金鑰。請參閱 Datadog 文件 以開始使用。
配置 Datadog 代理
要開始收集指標,您需要編輯代理的 OpenMetrics 檢查配置檔案。如果將代理作為容器執行,則該檔案必須掛載到 /etc/datadog-agent/conf.d/openmetrics.d/conf.yaml
。
以下示例展示了一個 Datadog 配置,它:
- 指定 OpenMetrics 端點,目標為
dockerscoutpolicy
Docker 組織 - 所有收集的指標都將帶有字首的
namespace
- 您希望代理抓取的
metrics
(scout_*
) - 一個
auth_token
部分,用於 Datadog 代理使用 Docker PAT 作為不記名令牌向指標端點進行身份驗證。
instances:
- openmetrics_endpoint: "https://api.scout.docker.com/v1/exporter/org/dockerscoutpolicy/metrics"
namespace: "scout-metrics-exporter"
metrics:
- scout_*
auth_token:
reader:
type: file
path: /var/run/secrets/scout-metrics-exporter/token
writer:
type: header
name: Authorization
value: Bearer <TOKEN>
重要請勿替換上述配置示例中的
<TOKEN>
佔位符。它必須保持不變。只需確保 Docker PAT 已正確掛載到 Datadog 代理中指定的 檔案系統路徑。將檔案儲存為conf.yaml
並重新啟動代理。
當您建立自己的 Datadog 代理配置時,請務必編輯 openmetrics_endpoint
屬性,將其目標設定為您的組織,方法是將 dockerscoutpolicy
替換為您的 Docker 組織名稱空間。
Datadog 示例專案
如果您沒有設定 Datadog 伺服器,可以使用 Docker Compose 執行一個示例專案。該示例包含一個作為容器執行的 Datadog 代理,用於抓取已加入 Docker Scout 的 Docker 組織的指標。此示例專案假定您擁有 Datadog 帳戶、API 金鑰和 Datadog 站點。
克隆啟動模板,用於引導 Datadog Compose 服務,以抓取 Docker Scout 指標端點
$ git clone git@github.com:dockersamples/scout-metrics-exporter.git $ cd scout-metrics-exporter/datadog
建立 Docker 訪問令牌 並將其儲存在模板目錄下
/datadog/token
的純文字檔案中。令牌$ echo $DOCKER_PAT > ./token
在
/datadog/compose.yaml
檔案中,用您的 Datadog 部署值更新DD_API_KEY
和DD_SITE
環境變數。datadog-agent: container_name: datadog-agent image: gcr.io/datadoghq/agent:7 environment: - DD_API_KEY=${DD_API_KEY} # e.g. 1b6b3a42... - DD_SITE=${DD_SITE} # e.g. datadoghq.com - DD_DOGSTATSD_NON_LOCAL_TRAFFIC=true volumes: - /var/run/docker.sock:/var/run/docker.sock:ro - ./conf.yaml:/etc/datadog-agent/conf.d/openmetrics.d/conf.yaml:ro - ./token:/var/run/secrets/scout-metrics-exporter/token:ro
volumes
部分將主機上的 Docker 套接字掛載到容器。這在作為容器執行時需要獲取準確的主機名(此處有更多詳細資訊)。它還會掛載代理的配置檔案和 Docker 訪問令牌。
編輯
/datadog/config.yaml
檔案,將openmetrics_endpoint
屬性中的佔位符<ORG>
替換為您要收集指標的 Docker 組織的名稱空間。instances: - openmetrics_endpoint: "https://api.scout.docker.com/v1/exporter/org/<<ORG>>/metrics" namespace: "scout-metrics-exporter" # ...
啟動 Compose 服務。
docker compose up -d
如果配置正確,當您執行代理的狀態命令時,您應該在“正在執行的檢查”下看到 OpenMetrics 檢查,其輸出應類似於
openmetrics (4.2.0)
-------------------
Instance ID: openmetrics:scout-prometheus-exporter:6393910f4d92f7c2 [OK]
Configuration Source: file:/etc/datadog-agent/conf.d/openmetrics.d/conf.yaml
Total Runs: 1
Metric Samples: Last Run: 236, Total: 236
Events: Last Run: 0, Total: 0
Service Checks: Last Run: 1, Total: 1
Average Execution Time : 2.537s
Last Execution Date : 2024-05-08 10:41:07 UTC (1715164867000)
Last Successful Execution Date : 2024-05-08 10:41:07 UTC (1715164867000)
有關選項的完整列表,請檢視通用 OpenMetrics 檢查的此示例配置檔案。
視覺化您的資料
一旦代理配置為獲取 Prometheus 指標,您就可以使用它們構建全面的 Datadog 圖表、儀表板和警報。
轉到您的指標摘要頁面,檢視此示例收集的指標。此配置將收集以 scout_
開頭的所有公開指標,名稱空間為 scout_metrics_exporter
。


圖表中線條看起來平坦的原因是漏洞本身的性質(它們不經常變化)以及日期選擇器中選擇的時間間隔較短。




圖表中線條看起來平坦的原因是漏洞本身的性質(它們不經常變化)以及日期選擇器中選擇的時間間隔較短。
抓取間隔
預設情況下,Prometheus 和 Datadog 以 15 秒的間隔抓取指標。由於漏洞資料本身的性質,透過此 API 公開的指標不太可能高頻率更改。因此,指標端點預設具有 60 分鐘的快取,這意味著建議抓取間隔為 60 分鐘或更長。如果將抓取間隔設定為小於 60 分鐘,您將在該時間視窗內多次抓取時看到相同的指標資料。
要更改抓取間隔
- Prometheus:在全域性或作業級別的 Prometheus 配置檔案中設定
scrape_interval
欄位。 - Datadog:在 Datadog 代理配置檔案中設定
min_collection_interval
屬性,請參閱Datadog 文件。
撤銷訪問令牌
如果您懷疑您的 PAT 已被洩露或不再需要,您可以隨時撤銷它。要撤銷 PAT,請按照建立和管理訪問令牌中的步驟進行操作。
撤銷 PAT 會立即使令牌失效,並阻止 Prometheus 使用該令牌抓取指標。您需要建立一個新的 PAT 並更新 Prometheus 配置以使用新令牌。